カルテ活用ガイド
目次
・カルテとは
・カルテの主な特徴
・事例でわかる!3つの活用シーン
・カルテの始め方
・【これからカルテを使う先生方へ】先生が語るカルテの魅力と活用法
カルテとは
ミライシードから生み出される多様な学習データを蓄積して、子どもの学習状況を的確に見取ることができます。
カルテには[先生用]と[子ども用]があり、[先生用カルテ]では、ミライシードの学習履歴を活用し、子どもたちの「つまずき」や「成長」を先生がより効果的に把握できるよう支援します。
[子ども用カルテ]では、1週間を1サイクルとして、自分で決めた目標を意識して学習に取り組むことで、自然と自己調整的な学習にもつながります。

カルテの主な特徴

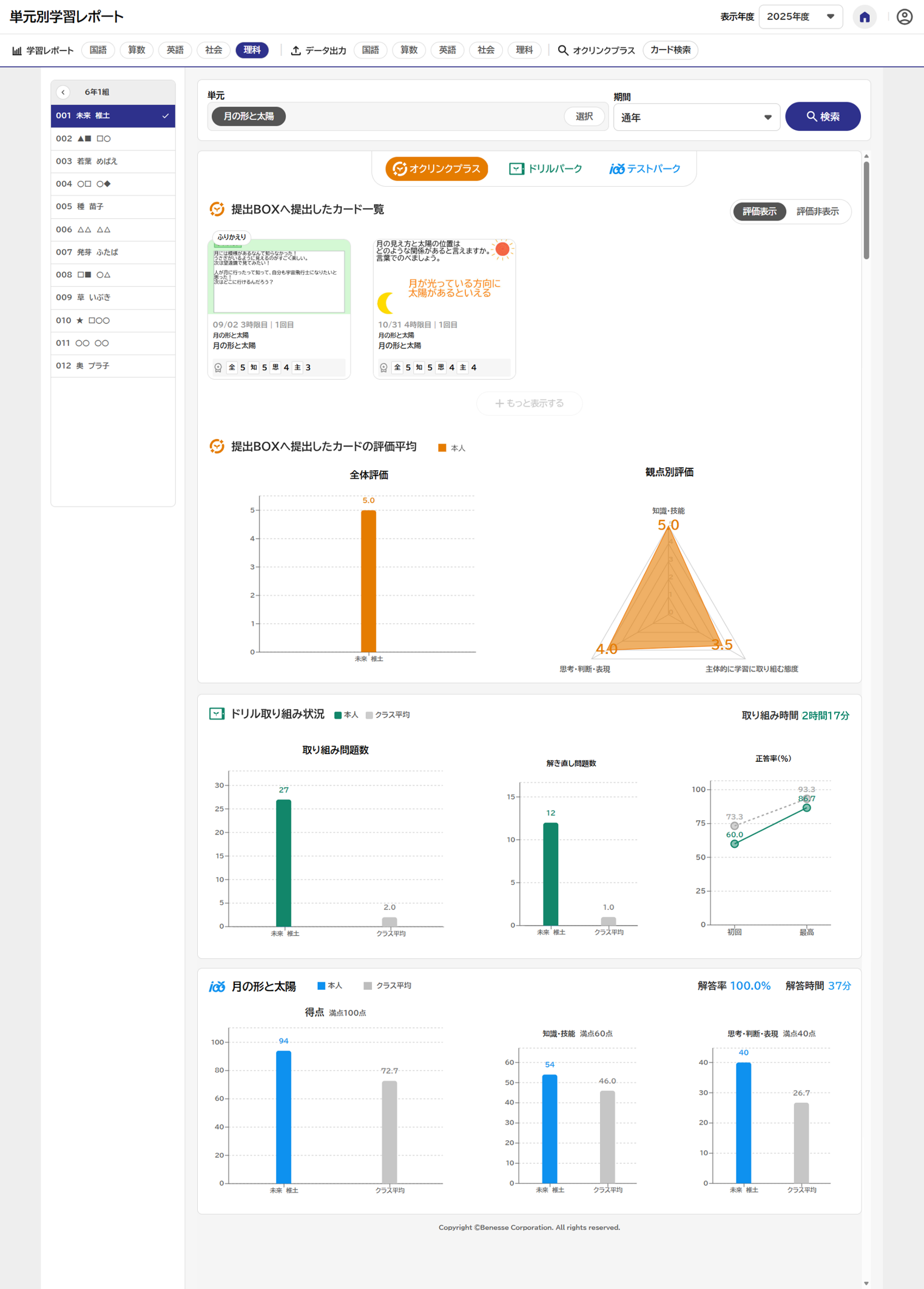
[単元別学習レポート]では、授業/ドリル/テストの結果を単元ごとに一元管理。選択した5教科の授業でのプロセスや成果、テスト結果などの客観性のあるデータをもとに、単元ごとの指導と評価をご支援します。
点数だけではない、アプリを横断した多面的・多角的な評価に役立てていただけます。


学習データだけでなく、子どものがんばりをピックアップ。過去10日間のがんばりの中で、一番新しい記録が「毎日」更新され、一覧で表示されます。 特に注目してほしい子どものがんばりが自動でピックアップされるので、子どもたちの小さな変化や地道ながんばりを把握し、毎日の声かけに活かすことができます。

▶みんなのがんばり

▶目標とミッション・ふりかえり

ゲーム要素を取り入れつつ、子どもの学びへの動機づけを促進し、学習サイクル定着へ。子どもたちがカルテを使って1週間の学習の目標とミッションを決定。目標の達成を目指して各アプリでの学びをすすめ、翌週のはじめに前週の学びをふりかえります。
1週間の学習サイクルを継続的に回すことで、主体的に学びを自己調整し、発展させる力を育みます。

▶活用サイクル

▶目標設定

▶ふりかえり
事例でわかる!3つの活用シーン
1.前向きな学習習慣(北海道平取町立平取小学校)
平取町立平取小学校では、これまでミライシードを日々の学習に取り入れながら、先生同士の対話や研修を重ね、子ども一人ひとりの学びを丁寧に見守る取り組みを積み重ねてきました。
そうした実践の中に新しいカルテが加わったことで、ミライシードを通した学びはさらに習慣化され、学習の場面にとどまらず、日々の学校生活の中に自然に根づいています。

2.学習意欲の向上(秋田県湯沢市立湯沢西小学校)
湯沢市立湯沢西小学校では、学びの過程や自ら考える力を大切にする「秋田の探求型」の授業スタイルと「子どもカルテβ版」が掛け合わされたことで、子どもたちの学び方に大きな変化が生まれました。一人ひとりの学びのサイクルが回り始め、教室は活気と意欲があふれています。(カルテβ版事例)

3.見通しを持った学習とふりかえりの定着(埼玉県久喜市立久喜小学校 | 平子大樹先生)
不確実な時代に対応できる能力を育むために必要とされているAARサイクル※1 を子どもたちに楽しく身につけさせたい。そんな思いで日々子どもたちに向き合っている埼玉県久喜市立久喜小学校の平子大樹先生は、ミライシードの子どもカルテβ版※2を活用することで子どもたちが主体的に楽しく学ぶだけではなく、学び方も学べているとおっしゃいます。(カルテβ版事例)

※1 AARサイクル:OECDが提唱する学習プロセス。Anticipation〈見通し〉− Action〈行動〉− Reflection〈ふりかえり〉の3段階をくり返しながら学ぶこと。
※2 子どもカルテβ版:2025年10月リリース予定「子どもカルテ」の先行モニター版。子ども個々の意欲や学習状況に伴走する各種機能によって、主体的な学びと学習サイクルの定着を支援するアプリ。
カルテの始め方

子ども用カルテで、1週間の学習の目標やミッションを決定します。
目標とミッションに合わせて各アプリでの学びをすすめ、翌週のはじめに前週の学びをふりかえります。

■子ども向け「カルテ」紹介動画 ローデータ(動画ファイル)
YouTubeが閲覧できない学校向けに、動画ファイルもご用意しています。こちらからダウンロードしてご利用ください。

先生用カルテで「毎日」更新される、過去10日間の子どもたちのがんばりを一覧で確認します。 自動でピックアップされた、注目してほしい子どものがんばりを参考に、子どもたちの小さな変化や地道ながんばりを把握し、毎日の声かけに活かします。


[学習レポート]で、選択した5教科でのオクリンクプラスで提出したカードと評価、ドリルパークでの取り組み状況やテストパークの結果などをもとに、単元ごとの評価や指導に活かします。


クラス・教科・期間を絞って、ExcelまたはCSVリクエストをタップして出力できます。


オクリンクプラスで提出BOXに提出されたカードを、全体評価やタグなどの特定の条件に絞って検索します。
詳細条件を設定しない場合は、単元横断でその学期に提出したすべてのカードを一画面で見ることもできます。

【これからカルテを使う先生方へ】先生が語るカルテの魅力と活用法
先生用カルテ

「カルテがなかったら、こんなにデータで子どもの様子を見とることはなかったと思う」と語ってくださった山中先生は、日常的な子どもへの声かけや保護者とのコミュニケーションの材料の一つとして、カルテをご活用されています。
データという根拠をもって、子どもや保護者へ具体的にがんばりを伝えられるようになっています。
子ども用カルテ

「子どもたちが自然と学習サイクルを身につけられるところが魅力」と語ってくださった佐藤先生は、毎週カルテを活用した目標設定やふりかえりの時間を設け、学級全体で日々のがんばりを共有・蓄積しています。
楽しい仕掛けもきっかけとなり、子どもたちが自主的に学習に取り組む様子が見られるようになっています。
操作方法を確認する
◆基本操作動画で詳しい操作方法を確認!
カルテの操作方法を動画で学ぶことができます。何度でもご視聴が可能ですので、操作方法を確認したい時にぜひお使いください。
◆カルテ簡易マニュアルもあわせて確認!
操作方法を簡単にまとめたマニュアルをご用意しました。
スムーズに実施できるポイントも掲載していますのでぜひダウンロードしてお使いください。
.png)